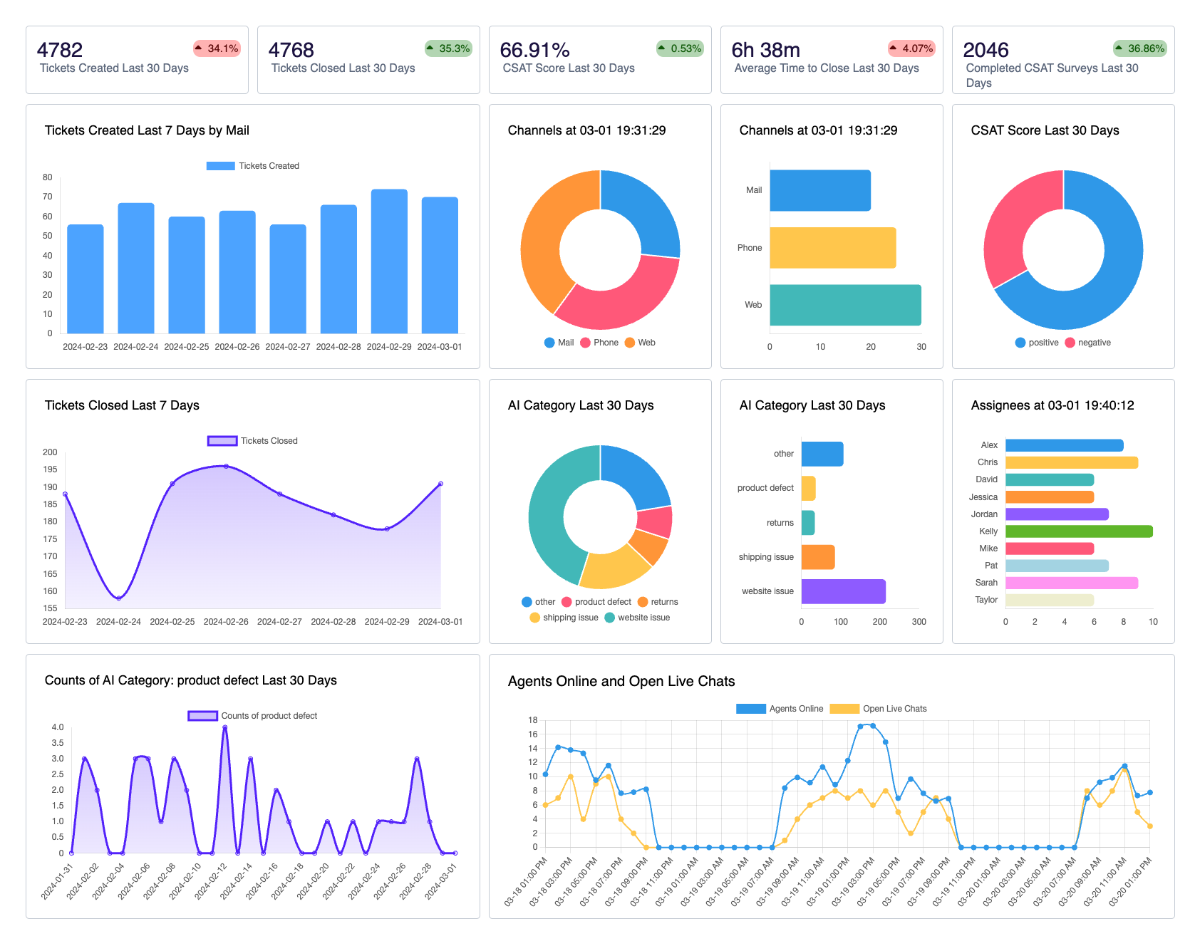
See every metric the moment it happens
Queue, wait-time, CSAT and more update in milliseconds-so you can operate with confidence.
Unlock unlimited boards, the full widget library, and sub-second refresh with Qvasa Enterprise.
See CX activity as it happens—no more blind spots
- Queue length & backlog
- Average wait time
- Handle time (AHT)
- Live chat monitoring
Instant pulse on every channel
Watch queue length, average wait, AHT, and live chats > 10 min roll in from Zendesk, Sunshine, and Quiq in real time. You'll know the moment you need to pull in extra agents—or send them home early.
- Click any datapoint to drill in
- See full ticket history
- Export to CSV
- Assign follow-ups inline
One-click drill-ins down to the ticket
Click any spike or datapoint to open the exact tickets—and every message—in Qvasa's own copy. Slice further, export to CSV, or assign follow-ups without leaving the dashboard.
- Drag-and-drop builder
- Growing widget library
- Resize & reposition freely
- Filter by any attribute
Drag-and-drop dashboards you shape
Drop in widgets from our growing library—charts, leaderboards—and resize them any way you like. Add filters for tags, groups, AI categories… anything in Qvasa.
- Auto-refresh TV mode
- PIN-secured public links
- Slack, email, SMS alerts
- Custom threshold rules
Pin-secured TV mode & threshold alerts
Auto-refresh turns any screen into a wall-board. Set thresholds on a widget and Qvasa pings Slack, email, or SMS the minute you're about to miss SLA.
- Agent sees only their KPIs
- No Zendesk role changes
- Shareable dashboard links
- Manager coaching focus
Viewer-filtered agent dashboards
Give reps a link that shows only their own KPIs—no extra Zendesk roles to juggle. Managers stay focused on coaching, not permissions.
What you get on Professional & Enterprise
| Basic | Professional | Enterprise | |
|---|---|---|---|
| Features | Free / Essentials | Request a Demo | Request a Demo |
| Real-time Zendesk ingest | Included | Included | Included |
| Real-time Sunshine Conversations ingest | Not included | Included | Included |
| Auto-refresh | Not included | Included | Included |
| Historical backfill (pre-install) | Not included | Not included | Included |
| Drag-and-drop builder | Included | Included | Included |
| Widget library size | Core ticket | Ticket + chat | Full library |
| Max dashboards | Limited | Unlimited | Unlimited |
| Ticket metrics (AHT, backlog, CSAT) | Included | Included | Included |
| Chat / conversation metrics | Not included | Included | Included |
| Standard Zendesk attrs filters | Included | Included | Included |
| Limited custom fields (checkbox / dropdown / multiselect) | Included | Included | Included |
| Full field filtering (all custom, text, org, groups…) | Not included | Included | Included |
| Ticket drill-in (metadata) | Included | Included | Included |
| Ticket drill-in (metadata & conversation) | Not included | Included | Included |
| Pin-secured public link | Not included | Included | Included |
| Threshold alerts on widgets | Hourly | 10 min | 1 min |
| Alert channels | Slack · Email | Slack · Email | Slack · Email · SMS |
| Viewer-filtered agent dashboards | Not included | Included | Included |
| CSV export | Not included | Included | Included |
| Live API access | Not included | Not included | Included |